Hello there,
With the 2026 Pre-Season Testing over, it’s time to check out what changed in the f1 telemetry data as well as a small status update regarding nitrous.
Pre-season testing
With the new season removing DRS, also the telemetry data changes. Sadly for now, we do not have the data for the replacement like X/Y mode or MOM mode. More data analysis will be needed throughout the season.
What has been accomplished so far?

A proper application structure has been established, improving future development, as well as enabling easily enabling features like multi-window support and more.
F1 login has been implemented successfully, so subscription-only data can be used when logged in, for example, Position and Car Data.
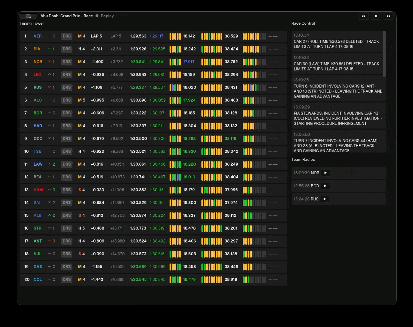
The main live Timing Tower with all drivers has been implemented.
Team Radios are viewable, and playback works.
Race control messages can be viewed.
Session replay
In the meantime, we were able to implement replay of past f1 sessions from practice, qualifying, and races. This also includes playback controls where the basics work, but still more work is needed for a complete experience.
What’s great here is that by knocking out replay support, we can build all other features and build them so they are available in both live sessions as well as replay sessions.
What’s next?
For a MVP release, a couple of things still need to happen:
- Finish replay feature
- Simple homepage with the current race weekend
- Simple archive search to select which session to replay
- Settings page
- Driver tracker -> requires a new backend which handles track metadata
When releases become a topic, we also will need to look into infrastructure and a proper system to provide the software downloads and make installation/updating simple. Already thinking about this at MVP would be valuable, but not sure if it’s in our scope just yet.
Anyways, enough writing blog and implementing a fancy solution for images on the website. Let’s get back to developing Nitrous :)
Best regards,
- slowlydev